Zabbix: Update from 7.2 to 7.4 with Docker
In this article I will explain to you how to go from version 7.2 of Zabbix to version 7.4 which released in…
In this article I will explain to you how to go from version 7.2 of Zabbix to version 7.4 which released in…
In this tutorial, I will explain to you how to monitor a Proxmox server with Zabbix. Supervision of Proxmox with Zabbix is…
In this tutorial I will explain how to build a Docker server with Zabbix using agent 2. Zabbix agent2 allows you to…
In this tutorial, I will explain to you how to monitor a website using Zabbix. The supervision of Internet sites is done…
In this tutorial, I will explain how to restart a Windows service where Zabbix agent is installed. If you followed the tutorial:…
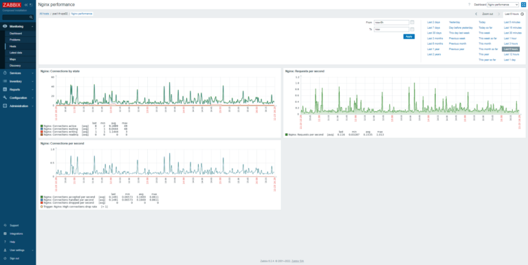
In this new tutorial dedicated to Zabbix, I will explain how to monitor a web server under Nginx in order to have…
In this tutorial, I will show you, how to restart a service (systemctl) on Ubuntu/Debian monitor with Zabbix. When we supervise a…
In this tutorial, I will explain how to set up Zabbix with Docker to monitor your server and network infrastructure. For those…
Aucun article trouvé pour cette recherche.